Issue
Since like last week the Bitwarden Chrome extension consistently takes absolutely forever to load it’s UI after i have authenticated myself, and afterwards the UI is very unresponsive and slow.
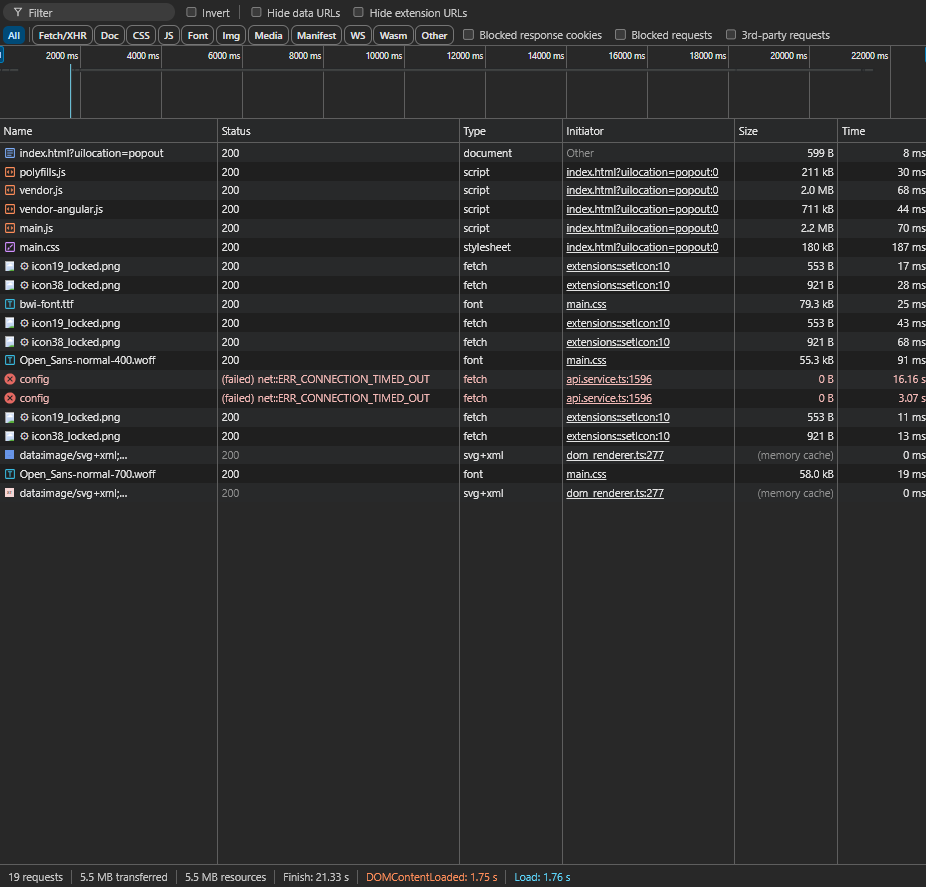
The authentication screen for the master password loads quickly, but the vault itself after takes a long time to load. While this is going on, the extension looks like this:
This happens every single time i try to open the extension, and is happening on two completely seperate machines. I have been using Bitwarden for maybe a couple years now and never had this issue prior.
If i leave the gray screen up for around 20 seconds it’ll finally load my vault, but the extension itself is also very slow and unresponsive. Clicks on simple buttons like the menu at the bottom take forever or don’t seem to work at all. The extension is basically unusable for me at the moment, but as a workaround i can still right click and fill login forms from the context menu. This behavior repeats after clicking away / closing the extension, the next time i open it again it’ll be gray again for another 20+ seconds.
Of course i tried reinstalling the extension but this did not solve the issue.
Environment
I’m using Chrome 126.0.6478.61 with Bitwarden extension version 2024.5.2, this is happening on two seperate machines, I currently don’t know the versions from the other machine but both are on Windows 11 if that matters.
I am self-hosting my Bitwarden soluton but the Bitwarden desktop app and the Firefox extension work 100% fine without any issues so i don’t think it’s related
to the way it’s hosted. I’m only having this in Chrome. I tried disabling adblockers in case that made a difference, but it doesn’t.
I’m surprised i don’t see this anywhere else online, not on here or on Reddit for example. Am i the only one with this issue? Is there anything i can do to debug / try to resolve this or get more information on what’s going on? It’s very frustrating.


